您也可以在下面给我们留言,我们将热忱为您服务!
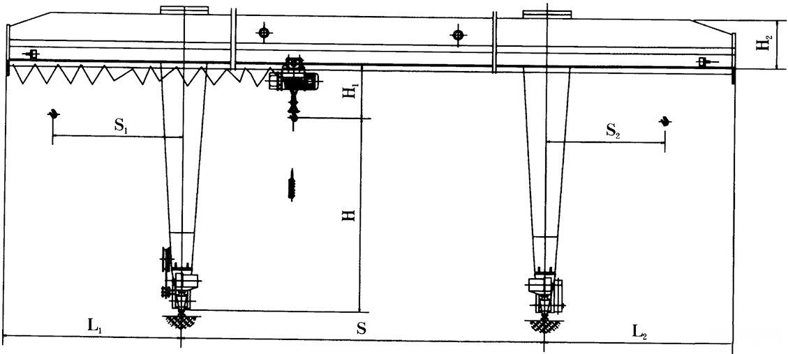
偏挂式电动葫芦门式起重机主要由门架(主梁、支腿、下横梁等)、起升机构、运行机构及电控部分组成,以电动葫芦作为起升机构,工作时沿主梁工字钢下翼缘运行。支腿与下横梁组成L形,吊运空间大,过跨能力强,便于将物件从跨内转运到悬臂下。适用于中小起重量范围内的厂矿、货场及仓库等室外场所作一般装卸吊运工作。
操作方式设有地面手柄、无线遥控和司机室三种操作形式。
供电方式有电缆卷筒和高空滑线两种形式。
L型电动葫芦门式起重机产品介绍:
L型电动葫芦门式起重机与CD1单速电动葫芦或MD1型双速电动葫芦配套使用,是一种有轨运行的小型起重机,适用于起重量5-10吨,跨度16-30米。工作环境-20-+40摄氏度。
L型单梁门式起重机为一般用途起重机,适用于露天作业的固定跨间,装卸或抓取物料。有地面操作和室内操作两种方式。本机禁止吊运易燃易爆物品。
L型电动葫芦结构图:


从售前到售后,我们将不遗余力为您提供整体解决方案和一站式服务
您也可以在下面给我们留言,我们将热忱为您服务!